FinEdge: The trading challenge

Real-life simulation where participants take on the role of a trader/portfolio manager with the objective of increasing the value of the allocated portfolio.

  • Experience duration: minimum 1 month
  • Played individually
  • Minimum number of participants: 20
  • 2 finance coaching sessions
  • Key concepts: portfolio management, trading, stocks, bonds, exchange rates, investment strategies, risk hedging, VaR, Sharpe ratio, volatility, beta, correlation matrix...
trading simulation

Understanding the microstructure of financial markets

Understand the functioning of financial markets and experiment with the management of a portfolio in real conditions. Master the different instruments and investment strategies

Market analysis, financial investment decision making and building financial portfolios

Participants will have to use fundamental and technical analysis techniques to implement their investment choices

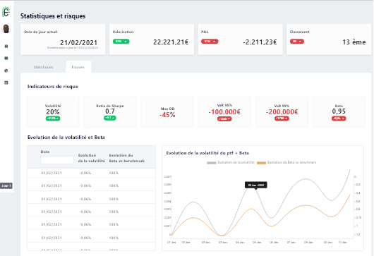
Portfolio Risk management and diversification

In FinEdge, you will have a dashboard of your portfolio risks to control your exposure to market risks. Sharpe's best ratio portfolio is investors' preferred choice




Make data driven decisions in an uncertain environment

Decision making

The FinEdge platform calculates in real time your position, your risk and performance indicators and the ranking of all participants

Feedback

Teams receive a detailed analysis of their performance and the overall ranking

traiding gamified training, efficient training traiding gamified training, committed training  traiding gamified training, E-learning traiding gamified training, Committed employees traiding gamified training,Employees training

Benefits of FinEdge

Discover the benefits of this experience

Leadership

Experience decision-making in a competitive environment

Problem Solving

Improve your analytical and problem solving skills

Team spirit

Strengthen teamwork and group cohesion

Challenge

Give your best to win

Need a demo ?